k3s: High CPU and Memory Load on single node k3s cluster
HI,
i have an ubuntu 20.02 machine, which has k3s installe. After installing rancher, the memory and cpu consumption of the k3s service is skyrocketing.
versions: “Ubuntu 20.04.1 LTS”
- export INSTALL_K3S_VERSION=v1.19.2+k3s1; curl -sfL https://get.k3s.io | sh -
PID USER PR NI VIRT RES SHR S %CPU %MEM TIME+ COMMAND
715 root 20 0 4148060 3.0g 52692 S 100.0 38.9 30:03.70 k3s-server
the server running the k3s is a normal x86 vserver with 4 cores and 8 gb ram.
# install k3s
- export INSTALL_K3S_VERSION=v1.19.2+k3s1; curl -sfL https://get.k3s.io | sh -
# install helm
- curl https://raw.githubusercontent.com/helm/helm/master/scripts/get-helm-3 | bash
- starting=true ;while $starting ; do kubectl get ns && starting=false;sleep 1;done
# install cert-manager
- kubectl create namespace cert-manager
- helm repo add jetstack https://charts.jetstack.io
- helm repo update
- KUBECONFIG=/etc/rancher/k3s/k3s.yaml helm install cert-manager jetstack/cert-manager --wait --namespace cert-manager --version v1.0.2 --set installCRDs=true
# install rancher
- helm repo add rancher-latest https://releases.rancher.com/server-charts/latest
- helm repo update
- kubectl create namespace cattle-system
- KUBECONFIG=/etc/rancher/k3s/k3s.yaml helm install rancher rancher-latest/rancher --wait --namespace cattle-system --set replicas=1
● k3s.service - Lightweight Kubernetes
Loaded: loaded (/etc/systemd/system/k3s.service; enabled; vendor preset: enabled)
Active: active (running) since Mon 2020-10-12 09:58:20 CEST; 10min ago
Docs: https://k3s.io
Process: 2277 ExecStartPre=/sbin/modprobe br_netfilter (code=exited, status=0/SUCCESS)
Process: 2279 ExecStartPre=/sbin/modprobe overlay (code=exited, status=0/SUCCESS)
Main PID: 2280 (k3s-server)
Tasks: 191
Memory: 3.3G
any idea what could cause the high load?
kind regards Philipp
About this issue
- Original URL
- State: closed
- Created 4 years ago
- Reactions: 2
- Comments: 30 (11 by maintainers)
I’ve just done a
I am also seeing 20% CPU usage on an intel i5. If k3s is suitable for raspberry pi level hardware, why does it need 20% constant cpu to do nothing?
Hats off for a super slick installation procedure, though!
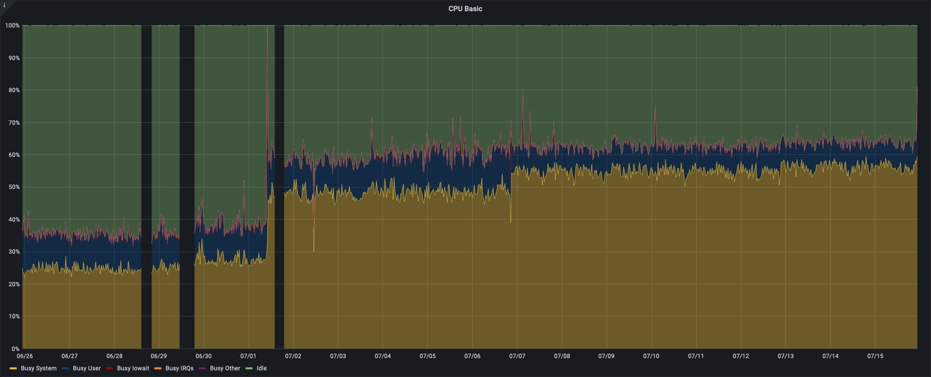
Hey, This “bug” seems to be the most relatable one to my issue. Since upgrading to >=1.21 .0 the cpu usage on my raspberry is ~20% higher. I have tried up to v1.21.2+k3s1 but eventually rolled back to v1.20.8+k3s1. I’m on armv7 and I remember that there was a regression with kubernetes and the go version build for armv7 (I can’t remember exactly when that was). I had that issue before and was happy when it finally dissipated with a newer version. with 1.21 the issue seems to be back. I’ll attach a screenshot of the cpu usage. (The timeframes are quite large because I do not spend too much time up/downgrading). Upgrade to 1.21:
Downgrade back to 1.20

The perf regression in 1.21 is an upstream issue, ref:
I can confirm that I’ve had the exact same experience as @transacid. Downgrading immediately rectified the problem. To rule other factors out, I’ve even attempted a clean install, a reinstall, and a full node restart. All in isolation. The downgrade made the biggest impact.
EDIT: I was wrong. It appears that downgrading only alleviates the problem, but over time, the CPU peaks again.
Load average doesn’t really correspond to much in terms of resource utilization. There’s a reason it’s not used for scheduling. Just keep an eye on your CPU and memory.